[장고 관리자 생성]
장고 관리자를 생성하기 위해서는 슈퍼유저를 먼저 생성해야한다. python manage.py createsuperuser 명령어를 수행해보자.

일단 아이디는 admin 비밀번호는 1111로 설정하였다.
관리자 계정이 생성 되었으니 로컬 서버를 구동한 후 http://localhost:8000/admin 페이지로 접속해보자.

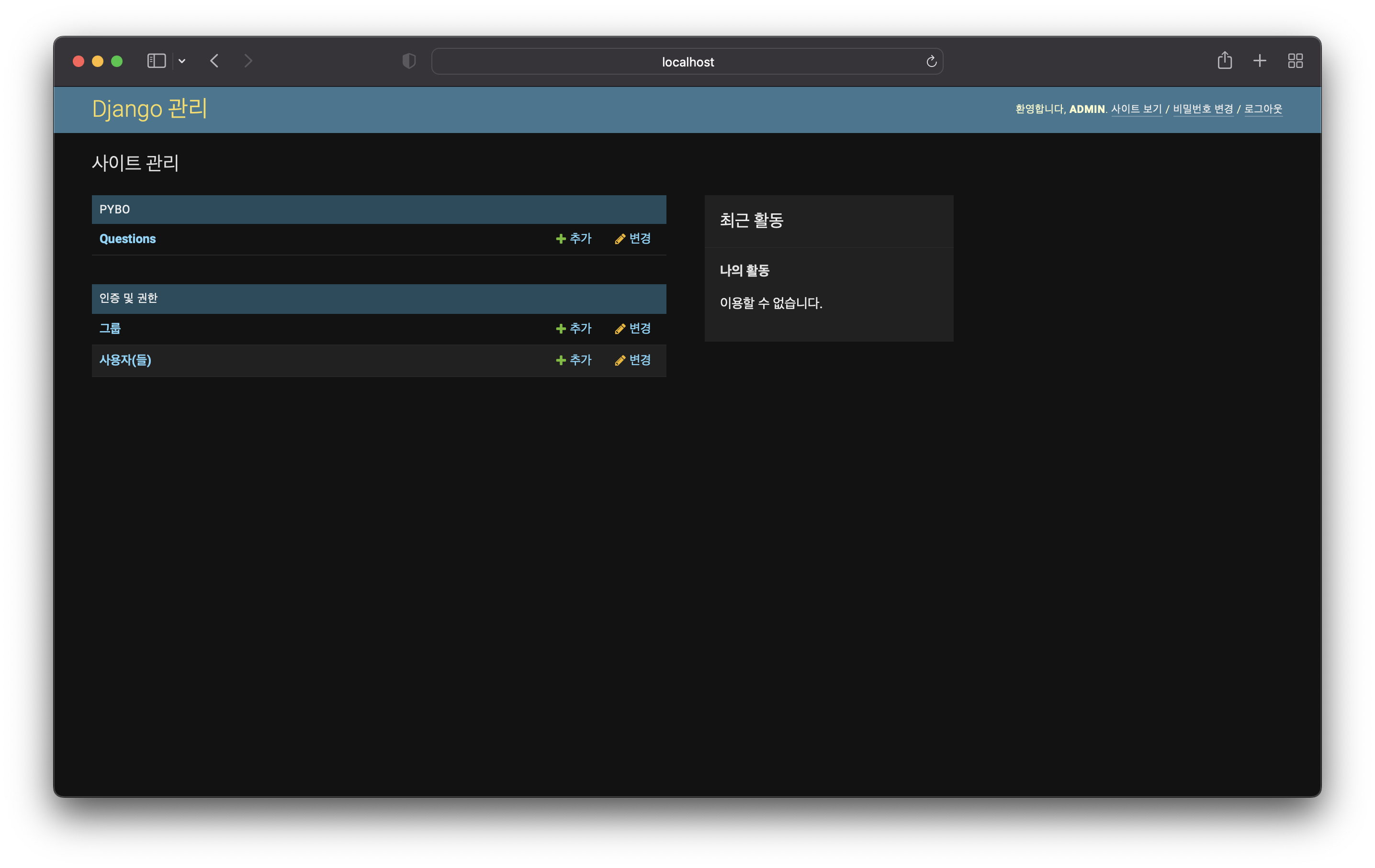
admin 페이지에 로그인 화면이 나오면 아까 만들었던 슈퍼유저 계정을 입력해서 로그인 하면

이런 화면으로 접속이 된다.
[모델 관리]
장고 관리자 계정에 저번에 만들었던 모델들을 등록해보자. pybo 앱 디렉토리에 admin.py 파일이 있다.

admin.site.register 로 Question 모델을 등록했다. 그 후 관리자 화면을 새로고침 해보면 Question 이 추가 되었다.

이제 관리자 화면에서 Question 모델을 관리 할 수 있다. 신규 질문을 생성하고 조회, 수정, 삭제할 수 있다. Question 모델의 '+추가' 링크를 클릭해보면 새로 추가하는 화면이 나온다. 제목, 내용을 추가하고 create_date 는 '오늘', '현재' 버튼을 클릭하면 자동 입력이 된다. 그 후 저장하자.

성공적으로 추가 되었다. Answer 모델도 마찬가지로 관리할 수 있다.
[모델 검색 기능]
pybo/admin.py를 열어 다음과 같이 수정해보자.

class QuestionAdmin(admin.ModelAdmin) :
search_fields = ['subject']
명령어를 추가해 Question 모델에 세부 기능을 추가할 수 있는 QuestionAdmin 클래스를 생성하고 제목 검색을 위해 search_fields 속성에 'subject' 를 추가했다. 이렇게 하면 검색 기능이 추가된 화면을 볼 수 있다.

검색어로 '모델' 을 입력하고 검색을 하면 제목에 '모델'이 들어간 질문만 나온다. 이 외에 무수히 많은 장고 관리자 기능이 있다.
The Django admin site | Django documentation | Django
Django The web framework for perfectionists with deadlines. Toggle theme (current theme: auto) Toggle theme (current theme: light) Toggle theme (current theme: dark) Toggle Light / Dark / Auto color theme Overview Download Documentation News Community Code
docs.djangoproject.com
해당 링크를 참고해 확인하자.
'Django > 따라하는 장고' 카테고리의 다른 글
| 9. URL 별칭 (0) | 2022.10.20 |
|---|---|
| 8. 템플릿 (1) | 2022.10.19 |
| 6. 모델 사용법 (0) | 2022.10.13 |
| 5. 장고 모델 작성법 (0) | 2022.10.13 |
| 4. 파이참의 기본 요소 (0) | 2022.10.12 |